| |
|
Регулятор давления газа РДСК предназначен для обеспечения редуцирования высокого или среднего давления, автоматического поддержания среднего выходного давления на заданном уровне при изменении расхода и входного давления газа и для автоматического отключения подачи газа при аварийном повышении или понижении выходного давления сверх допустимых значений
| Наименование параметра | РДСК-50М-1 | РДСК-50М-3 | РДСК-50БМ |
| Регулируемая среда | природный газ по ГОСТ 5542-87 сжиженный газ по ГОСТ 20448-90 |
| Температура окружающей среды, °С | −40…+60 |
| Максимальное входное давление, МПа | 1,2 |
| Диапазон настройки выходного давления, Рвых, МПа | 10–40 | 40–100 | 270–300 |
| Точность регулирования выходного давления, % | ±10 |
| Давление срабатывания автоматического отключающего устройства (запорного клапана), кПа |
| при повышении Рвых | 1,2–1,5 |
| при понижении Рвых | 0,3–0,5 |
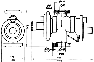
| Присоединительные размеры патрубков, условный проход, мм, соединение |
| вход | 32 (фланцевое по ГОСТ 12820-80) |
| выход | 50 (фланцевое по ГОСТ 12820-80) |
| Габаритные размеры, мм | 230×170×400 |
230×142×450 | 330×142×405 |
| Строительный размер, мм | 230 | 400 |
| Масса, кг (не более) | 6,5 |
| Срок службы, лет | 15 |
| Гарантийный срок, лет | 3 |
Пропускная способность, м³/ч
| Рвх, МПа | Рвых, МПа |
| 0,0160 | 0,0250 | 0,0400 | 0,0600 | 0,1000 |
| 0,1 | 115 | 109 | 100 | 90 | — |
| 0,2 | 180 | 180 | 250 | 250 | 230 |
| 0,3 | 240 | 240 | 330 | 330 | 330 |
| 0,4 | 300 | 300 | 400 | 400 | 400 |
| 0,5 | 360 | 360 | 500 | 500 | 500 |
| 0,6 | 420 | 420 | 600 | 600 | 600 |
| 0,7 | 480 | 480 | 650 | 650 | 650 |
| 0,8 | 540 | 540 | 720 | 720 | 720 |
| 0,9 | 600 | 600 | 800 | 800 | 800 |
| 1,0 | 660 | 660 | 860 | 860 | 860 |
| 1,1 | 720 | 720 | 920 | 920 | 920 |
| 1,2 | 780 | 780 | 1000 | 1000 | 1000 |
Функциональная схема
|
|